Audience insights
Aperçu
Les Audience Insights vous permettent d’analyser les performances des audiences sur une période sélectionnée afin d’identifier quel segment d’utilisateurs a le plus d’impact sur votre contenu personnalisé. Il fournit à la fois des métriques globales de haut niveau et des ventilations détaillées par audience et par dimension de profil.
La page « Insights » s’affiche dans l’ onglet Optimization de l’application web Contentful.

Audience Insights vous fournit des données claires pour chaque expérience ou personnalisation, telles que :
Total des audiences – Nombre total d’audiences, sur la période sélectionnée, disposant d’au moins un profil associé.
Total des profils – Représente le nombre total de profils uniques pour toutes les audiences, sur la période sélectionnée.
Taux de conversion moyen – Affiche le taux de conversion global pour toutes les audiences.
Calculé comme suit : nombre total de convertisseurs uniques ÷ nombre total de profils
REMARQUE : pour que la valeur du taux de conversion moyen s’affiche, vous devez d’abord sélectionner une métrique de conversion dans le menu déroulant.

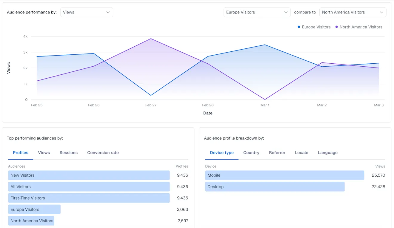
Ventilation des audiences – Affiche les performances des audiences au fil du temps en fonction de la métrique sélectionnée : Visiteurs, Sessions ou Vues, avec la possibilité de comparer deux audiences.

Audiences les plus performantes par – Affiche les 5 audiences les plus performantes, triées par :
Nombre de visiteurs
Vues
Sessions
Taux de conversion
Répartition des visiteurs par – Affiche la répartition de l’activité des visiteurs selon les principales dimensions de profil. Affiche les 5 meilleures valeurs par nombre de vues pour chacun des éléments suivants :
Type d’appareil
Pays
Référent (source)
Paramètres régionaux (langue + région)
Langue

Répartition de l’audience
La section Répartition de l’audience est un graphique chronologique affichant l’engagement de l’audience en fonction des Vues, des Sessions ou des Visiteurs sur une période donnée, selon la valeur sélectionnée. Vous pouvez utiliser le graphique pour suivre l’évolution des audiences sur une période sélectionnée et comparer la taille, les vues ou les sessions de deux audiences à l’aide du sélecteur d’audience :

Cas d'utilisation
Suivez la performance globale des audiences au fil du temps.
Identifiez les audiences performantes et sous-performantes.
Comprenez qui compose chaque audience en fonction de l’appareil, de la géographie et de la langue.
Soutenez les décisions d’optimisation pour le ciblage, la personnalisation et l’expérimentation.